Engineering Projects

A showcase of personal projects exploring real-time systems, computer vision, and intelligent tracking solutions.

Built by an engineer who believes in learning by building.

Scroll to explore

Gimbal Hardware and Software Control System

Real-Time Systems

A sophisticated real-time aircraft tracking and gimbal control platform. Integrates live ADS-B flight data with precision satellite and star tracking capabilities, featuring 12 interactive HTML5 visualization applications for comprehensive situational awareness.

Gimbal Control Interface Catalog Manager Collection Planner Execution Monitor Execution Screen
ADS-B Aircraft Tracking
Star Catalog Integration
🌐 Satellite Orbit Tracking
Precision Gimbal Control
🗺 Interactive Map Views
🕑 Automated Scheduling
FastAPI PostgreSQL PostGIS Leaflet.js HTML5 Canvas Docker

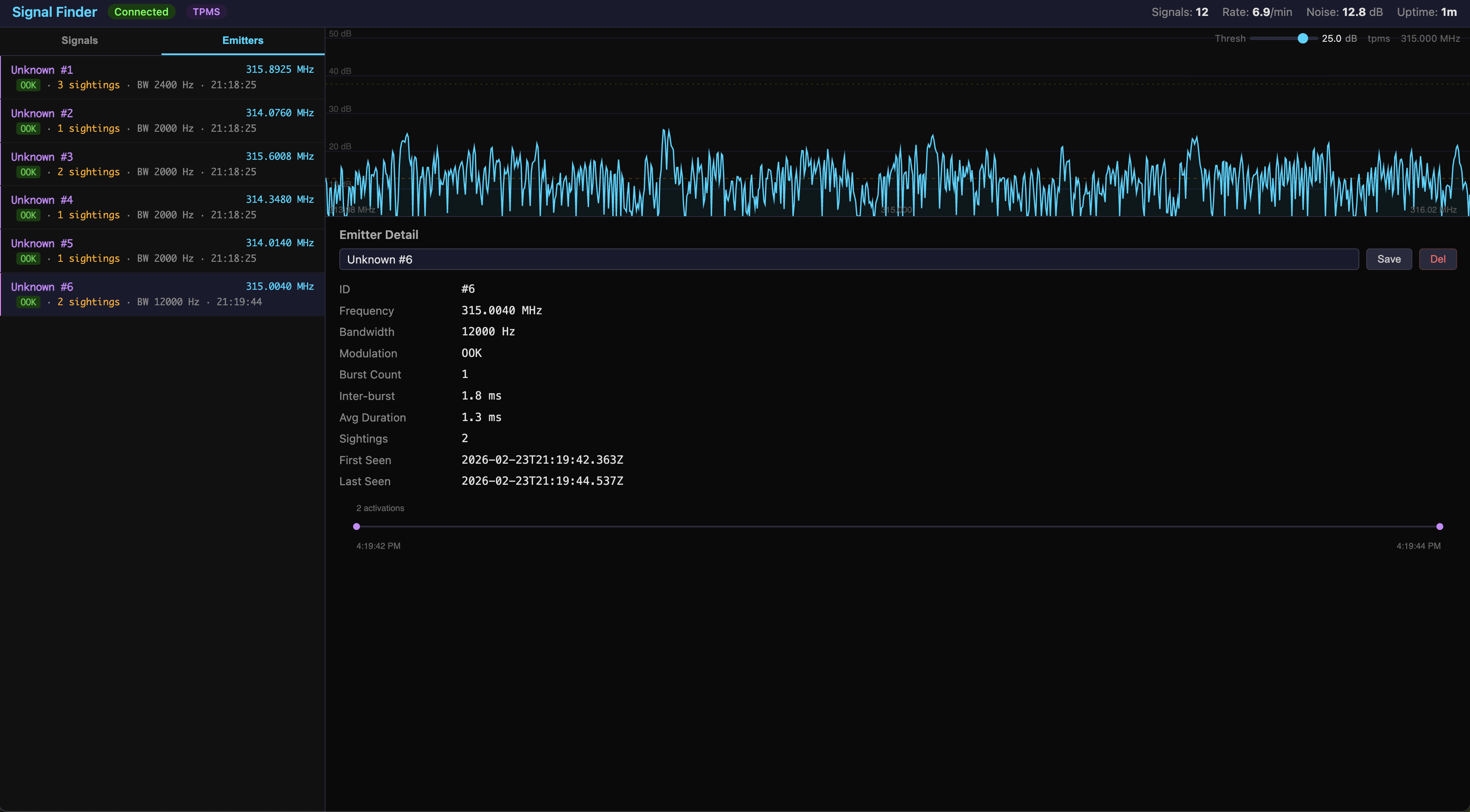
Signal Finder

Software-Defined Radio

An advanced signal analysis and classification system for identifying and characterizing RF emitters across the spectrum. Supported by one of the most extensive research efforts in the project portfolio — 13 original technical documents covering SIGINT/ELINT fundamentals, COMINT digital mode characterization, FISINT telemetry standards, pulse detection and deinterleaving algorithms, modulation classification, emitter identification, geolocation techniques, electronic warfare effects, and machine learning architectures for automated classification. Complemented by 72 curated academic papers spanning IEEE, NATO, arXiv, and NSA publications, plus a catalog of 60+ signal fingerprints with spectrogram patterns and decision trees for identification from 24 MHz to 1.7 GHz.

📡 Automated Signal Detection
🔭 Emitter Classification & Identification
📚 72 Curated Academic References
📑 13 Deep-Dive Research Documents
📐 60+ Signal Fingerprint Catalog
🌐 Embedded Web Interface
C RTL-SDR Mongoose KissFFT Leaflet.js Docker

AirPod ALPR Tracker

Enterprise Platform

An enterprise-grade microservices platform combining automated license plate recognition with AirPod device tracking. Features a unified dashboard for real-time monitoring, advanced analytics, and comprehensive location intelligence with production-ready security and scalability.

🚗 License Plate Recognition
🎧 AirPod Device Tracking
📊 Unified Analytics Dashboard
🔒 Enterprise Security
Microservices Architecture
📈 Real-Time Analytics
Python FastAPI Redis Docker Computer Vision AWS

Integrated Sensor Hub

IoT Platform

An embedded IoT platform built on the Seeed XIAO ESP32-S3 that combines multiple environmental sensors into a unified system with WiFi connectivity, a comprehensive REST API, and a self-hosted web interface. Supports both real hardware deployment and Wokwi simulation for hardware-free development.

Dashboard IMU Sensor Spectral Sensor Distance Sensor Environment Sensor
Camera Streaming Servo Control Relay Control Switch Inputs WiFi Settings
System Status Settings OTA Update
🛠 Multi-sensor acquisition (IMU, spectral, ToF, environmental)
📷 OV2640 camera with MJPEG streaming
16-channel servo + 4-channel relay control
🌐 REST API with Server-Sent Events
📊 Self-hosted web dashboard
💻 Wokwi simulation support
ESP-IDF C FreeRTOS REST API HTML/CSS/JS Docker

Conchorde

Defense Prototype

An interactive web-based prototype demonstrating autonomous collaborative control of 68 unmanned platforms across air, land, and sea domains. Simulates a full multi-domain operation with a single operator managing 12 Recon UAVs, 24 FPV Strike UAVs, 8 Interceptor UAVs, 4 EW UAVs, 6 UGVs, and 12 USVs through a common operating picture, space-based ISR integration, and autonomous decision support. Demonstrates kill chain compression from 4–12 hours (manual) to under 40 minutes using LEO satellite cueing, spectral fusion across SAR, EO/IR, SIGINT, and hyperspectral sensors, and one-click operator approval for time-critical engagements. Includes fault tolerance — simulated platform losses trigger automatic task redistribution with zero coverage gaps.

🗺 68-Platform Multi-Domain COP
🛰 Space-Based ISR Fusion
Kill Chain Compression (<40 min)
🤖 Autonomous Decision Support
🔄 Fault-Tolerant Task Redistribution
🎯 One-to-Many Fleet Management
React Vite Tailwind CSS Leaflet.js Recharts

Curio Collection by Dowd

Full-Stack Web App

A private family property booking platform inspired by Hilton's Curio Collection. This mobile-first Progressive Web App enables family members to browse, book, and manage stays at four handpicked vacation homes across the US. Features PIN-protected access, interactive maps, a complete booking flow, digital keys, and a loyalty program with tier-based benefits and points tracking.

🏠 Four vacation properties across FL, IN, OH, AZ
🔒 PIN-protected family access
🌍 Interactive maps with Leaflet
📅 Complete booking flow with confirmation
🎖 Loyalty program with Diamond/Gold/Silver tiers
📱 Progressive Web App with offline support
React 18 Vite 6 Tailwind CSS v4 Framer Motion Leaflet AWS Lambda AWS S3 CloudFront PWA

Concur

Business Tool

An IRS-compliant business expense reporting system built for tracking travel expenses and personal vehicle mileage across art business and farm operations. Features multi-city itineraries with automatic GSA per diem rate lookups, lodging compliance warnings, and M&IE auto-calculation based on travel days and destination. Includes a fast-track mileage entry workflow with GPS location capture, OSRM-powered driving distance calculation, and one-tap saved frequent routes for 42+ major US airports. Generates IRS-quality annual CPA export PDFs with category breakdowns, mileage logs, and detailed expense summaries — all using raw PDF spec operators with zero external libraries.

💰 GSA Per Diem Compliance
🚗 IRS Mileage Rate Tracking
🗺 Multi-City Itineraries
📄 Annual CPA Export PDFs
📍 GPS + OSRM Distance Calc
Multi-User Approval Workflow
React Vite Tailwind CSS AWS Lambda S3 CloudFront Leaflet.js OSRM

SE 54000 Guest Lecture

Interactive Education

An interactive AI-assisted systems engineering guest lecture for Purdue Fort Wayne's SE 54000 course. Walks 7 students through a complete INCOSE/ISO 15288 process — from stakeholder needs analysis through operational simulation — using a wildfire detection satellite constellation and rapid bridge replacement scenario based on the 2018 Camp Fire. Features 30 AI chat agents representing stakeholders, technical experts, and facilitators, a live Leaflet-based wildfire simulation with asymmetric fire growth, satellite detection passes, and firefighting operations, and real-time student feedback that directly influences design decisions and simulation outcomes.

🎓 5-Step INCOSE/ISO 15288 SE Process
🤖 30 AI Stakeholder & Expert Agents
🔥 Wildfire Detection Satellite Simulation
🗺 Leaflet Fire Growth & Response Map
📱 Live 7-Student Classroom Feedback
💰 Budget & Cost Modeling Across Constellations
Python 3 HTML/JavaScript Leaflet.js JSON Claude Code (Opus 4.6)

Lecture App

Full-Stack Web App

A real-time interactive classroom feedback system at lecture.dowd.dev. Enables presenters to post scenarios, students to respond from assigned systems engineering roles on their phones, and AI agents to participate autonomously in group chat via Claude Code subprocesses. Features a mobile-first student view with role assignments and scenario responses, a presenter dashboard with phase timeline and response monitoring, a copy-to-Claude button that formats student feedback for AI consumption, and session download as ZIP with markdown and PDF exports. Backed by 13 REST API endpoints on Lambda with S3 JSON storage.

📱 Mobile-First Student Role Interface
🎮 Presenter Dashboard & Phase Timeline
🤖 AI Chat Agents via Claude Subprocesses
🔌 13 REST API Endpoints on Lambda
💬 Real-Time Polling (3-5s Intervals)
📦 Session ZIP Export (Markdown + PDF)
React 18 Vite 6 Tailwind CSS v4 AWS Lambda S3 CloudFront Python 3 JSZip jsPDF

Lecture Admin

Python Admin Panel

A local admin panel (Python HTTP server) that runs on the presenter's machine alongside the Lecture App. Manages 30+ AI chat agents powered by Claude CLI subprocesses — each agent monitors group chat and responds in character as a domain expert (CFO, Cal Fire IC, Caltrans engineer, etc.). Provides a real-time session monitor with live stats, activates AI stand-ins for absent students that auto-respond to scenarios, and offers one-click AI Assist for stuck students with full prompt capture. Includes behavior controls for cooldown, rate limiting, human-only triggers, and approval queues.

🤖 30+ AI Chat Agent Management
👥 Student AI Activation & Stand-Ins
One-Click AI Assist with Prompt Capture
📊 Real-Time Session Monitor Dashboard
🛡 Behavior Controls & Rate Limiting
💻 Claude CLI Subprocess per Agent
Python 3 Claude CLI HTTP Server HTML/CSS/JS JSON Config

State-to-State Residency Modeler

Financial Tool

A React-based financial planning tool that models multiple relocation scenarios when moving between states. Projects federal and state taxes, capital gains, education credits, 529 plans, and self-employment tax across a multi-year timeline to compare the financial impact of different relocation strategies. Backed by a comprehensive tax computation reference document written in IRS publication style — 10 chapters mapping every calculation to specific Form 1040 lines, Schedule C/D/SE worksheets, and education credit forms, designed for CPA review and audit of the application's tax logic.

📊 Multi-Scenario Relocation Modeling
💰 Federal & State Tax Engine
🏠 Capital Gains & Schedule D
🎓 Education Credits (AOTC/LLC)
📖 IRS Publication-Style Tax Reference
📄 PDF Export & Save/Load
React Vite jsPDF Docker nginx

ADS-B Receiver

Software-Defined Radio

A real-time Mode S / ADS-B aircraft tracker operating at 1090 MHz. Demodulates raw IQ samples from an RTL-SDR dongle with preamble detection and CRC-24 validation, decoding aircraft position via CPR, altitude, speed, and heading onto an interactive Leaflet map. Compiles to a single static binary with the web dashboard embedded at build time — no runtime dependencies.

📡 1090 MHz Mode S Demodulation
🔒 CRC-24 Frame Validation
🌎 CPR Position Decoding
Real-Time Aircraft Map
🔌 WebSocket Live Updates
📦 Single-Binary Deployment
C RTL-SDR Mongoose Leaflet.js KissFFT Docker

APRS Receiver

Software-Defined Radio

An amateur radio APRS packet decoder operating at 144.39 MHz. Implements the full demodulation pipeline from raw IQ samples through FM demodulation, AFSK 1200/2200 Hz tone detection, AX.25 frame parsing, and APRS protocol decoding — including position reports, weather data, messages, Mic-E encoded objects, and telemetry. Stations appear in real time on a dark-themed Leaflet map.

📻 FM Demodulation Pipeline
🎵 AFSK 1200/2200 Hz Decoding
📜 AX.25 Frame Parsing
🌤 Position & Weather Reports
🗺 Interactive Station Map
🌐 Embedded Web Dashboard
C RTL-SDR Mongoose Leaflet.js KissFFT Docker

GPS Receiver

Software-Defined Radio

A software GPS L1 C/A receiver that acquires and tracks satellites directly from raw IQ samples. Performs FFT-based parallel code search across all 32 PRN codes, tracks up to 12 satellites simultaneously with Costas PLL carrier loops and delay-locked code loops, and computes position fixes via iterative weighted least-squares in ECEF with WGS-84 conversion. Includes continuous C/N0 monitoring and a three-level jamming detection assessment. Pairs with the RFI Sidecar for spectral kurtosis interference analysis.

📡 FFT-Based Satellite Acquisition
🛰 12-Channel Parallel Tracking
📍 Weighted Least-Squares Position Fix
🚨 Continuous Jamming Detection
🌠 Sky Plot & C/N0 Dashboard
🔌 RFI Sidecar Integration
C RTL-SDR Mongoose KissFFT Leaflet.js Docker

RFI Monitor Sidecar

Software-Defined Radio

A transparent rtl_tcp proxy that sits between an SDR dongle and any downstream application without disrupting its data flow. Performs real-time spectral analysis with 1024-bin FFT and Blackman-Harris windowing, using spectral kurtosis — a statistical test that discriminates Gaussian noise from structured interference — to detect RFI. Automatically assesses Mode S signal quality near 1090 MHz with preamble/CRC validation and SNR estimation. Streams power spectrum, waterfall heatmap, and kurtosis visualizations at 4 Hz over WebSocket, with a Prometheus metrics endpoint for long-term monitoring.

🔌 Transparent rtl_tcp Proxy
📈 Spectral Kurtosis RFI Detection
🌈 Power Spectrum & Waterfall Display
Mode S Signal Quality Assessment
📊 Prometheus Metrics Endpoint
4 Hz WebSocket Streaming
C RTL-SDR Mongoose KissFFT Prometheus Docker

Production Cost Tracker

Agricultural Tool

A multi-tenant web application for tracking production costs and profitability across five livestock types — hogs, cattle, sheep, chicken batches, and pheasant batches. Supports individual animal tracking with full cost accounting (acquisition, feed, processing), automatic financial calculations (profit/loss, cost per pound, ROI, gain per day), and configurable pricing models including portion-based sales for large animals and parts-based pricing for poultry. Features a configuration-driven architecture where all animal-type differences are driven by data, not conditional logic, enabling easy extensibility. Dual deployment model: Docker with PostgreSQL for local development, and a serverless AWS stack (Lambda + S3 + CloudFront) for production with JSON file storage replacing the database.

🐄 Five Livestock Type Tracking
📈 Automatic Financial Calculations
📄 PDF Summary Reports
👥 Multi-Tenant User Isolation
Configuration-Driven Architecture
Dual Deploy (Docker & AWS Serverless)
Python FastAPI PostgreSQL Alpine.js Tailwind CSS AWS Lambda

Chip, Badge & Card Generator

Creative Tooling

A DALL-E-powered image generation pipeline for creating recognition program assets — poker chips, badges, and playing cards — with a vintage space program aesthetic. Supports end-to-end workflows from concept design through production-ready output: prompt templating with automatic style injection, intelligent caching keyed by prompt hash, rate-limit handling with exponential backoff, and card composition via automatic dominant-color detection. Includes an interactive web gallery with program picker, lightbox viewing, image selection tracking, and proof sheet downloads for print production through The Game Crafter.

🎨 DALL-E 3 Image Generation
🃏 Chips, Badges & Playing Cards
📚 Multi-Program Recognition System
🗃 Prompt Caching & Rate Limiting
🌄 Interactive Web Gallery
🖶 Proof Sheet & Print Export
Python OpenAI API Pillow HTML5 JavaScript Claude Code

Satellite Card Game Generator

Creative Tools

A custom playing card generator that creates professional-quality decks for satellite mission teams. Each card combines satellite components with team roles, featuring unique color schemes and print-ready output for physical production. Includes a browser-based online version for playing remotely with teammates.

🃏 45-Card Deck
🛠 SVG Templates
🎨 Custom Color Schemes
🖨 Print-Ready PNG Output
🚀 Satellite Components
🌐 Online Multiplayer
Python SVG cairosvg JavaScript Game Crafter

Vehicle Cost Tracker

Web Application

A comprehensive vehicle cost tracking application for analyzing total cost of ownership. Track maintenance, mileage, and expenses across multiple vehicles with advanced metrics like cost-per-mile and break-even analysis. Features cost projection tools for "what-if" scenario planning.

🚗 Multi-vehicle management
🔧 Maintenance & repair logging
📊 Cost-per-mile analytics
🔮 Cost projection calculator
📄 PDF & CSV export
💾 Local storage with JSON backup
JavaScript Pico CSS jsPDF localStorage

ESP32 Temperature Monitor

IoT Device

A MicroPython-based temperature monitoring system built on ESP-32S with a MAX6675 thermocouple sensor. Features a self-hosted web interface displaying real-time temperature readings in both Celsius and Fahrenheit, with an integrated WiFi captive portal for zero-configuration network setup.

ESP32 Temperature Sensor Hardware ESP32 Temperature Monitor Display
🌡 Thermocouple Temperature Sensing
📶 WiFi Captive Portal Setup
🌐 Self-Hosted Web Interface
🔄 Auto-Refresh Display
💡 LED Status Indicators
🔒 Persistent Configuration
MicroPython ESP-32S MAX6675 SPI HTML/CSS

ESP8266 RFID Scanner

IoT / Web Interface

An ESP8266 D1 Mini paired with an MFRC522 RFID reader, featuring a web-based dashboard for scanning and programming MIFARE cards. Includes WiFi connectivity with dual-mode support, real-time card polling, and a REST API for headless automation and integration.

💳 Real-time RFID card scanning
🌐 Web-based dashboard with status monitoring
📝 MIFARE card read/write programming
📱 NDEF writing for NFC phone compatibility
📶 Dual-mode WiFi (Station + AP)
💻 Memory-optimized MicroPython
MicroPython ESP8266 MFRC522 SPI REST API HTML/CSS/JS

Observation App

Sensor Hub App

An interactive sensor recording application that captures distance and spectral readings triggered by a physical limit switch or manual button. Features real-time sensor visualization, spectral signature matching against saved profiles, and persistent observation history with browser localStorage.

📏 Real-time ToF distance display
🌈 8-channel spectral visualization
🔨 Configurable trigger sources
🔎 Spectral signature matching
📋 Observation history with timestamps
💾 Browser localStorage persistence
ESP-IDF C JavaScript REST API HTML/CSS

Temperature Controller App

Sensor Hub App

An automatic heating and cooling control application built on the Integrated Sensor Hub framework. Features a run-to-midpoint control algorithm with three relay outputs (heat, cool, fan), configurable temperature setpoints, and a two-level enable system combining software control with a physical HVAC safety switch.

🌡 Run-to-midpoint temperature control
🔌 Three relay outputs (heat/cool/fan)
🔧 Configurable high/low setpoints
🔒 Two-level enable (software + hardware)
🌐 Real-time web dashboard
💾 NVS configuration persistence
ESP-IDF C FreeRTOS REST API HTML/CSS/JS

Gimbal Controller App

Sensor Hub App

A 2-axis gimbal control application built on the Integrated Sensor Hub framework. Provides precision azimuth and elevation positioning with linear slew profiles, supporting both open-loop and closed-loop (IMU feedback) control modes. Features auto-calibration with polynomial fitting, pointing constraint detection, and real-time polar plot visualization.

2-axis servo control (azimuth/elevation)
🔄 Open-loop and closed-loop control modes
📈 Auto-calibration with polynomial fitting
🕐 Linear slew profiles for smooth movement
🚫 Pointing constraints and exclusion zones
🗺 Real-time polar plot visualization
ESP-IDF C FreeRTOS REST API HTML5 Canvas

Sensor Hub Prototype Board

Hardware

A custom prototype board built around the Seeed XIAO ESP32-S3 that integrates all Sensor Hub peripherals into a single compact unit. Features a 9-DOF IMU, 11-channel spectral sensor, ToF distance sensor, environmental monitoring, camera with MJPEG streaming, PDM microphone, 16-channel servo control, and 4-channel relay outputs for real-world automation.

Sensor Hub Prototype Board Key Features I2C Device Scan
🧮 XIAO ESP32-S3 (dual-core 240MHz, 8MB PSRAM)
🌐 BNO085 9-DOF IMU with sensor fusion
🌈 AS7341 11-channel spectral sensor
📏 VL53L4CX ToF distance (up to 6m)
🌡 BME280 environmental (temp/humidity/pressure)
📷 OV2640 camera + PDM microphone
ESP32-S3 I2C SPI PCA9685 4-Ch Relay WiFi

Audio Signature Detection App

Sensor Hub App

An interactive audio pattern recognition application that records sound signatures and detects them in real-time using FFT-based mel-scale feature extraction. Features 16-band mel frequency analysis, energy-based silence filtering, and an L1 distance matching algorithm for volume-invariant signature comparison.

🎤 Real-time audio waveform visualization
📊 FFT-based mel-scale extraction (16 bands)
🔎 L1 distance signature matching
💾 Up to 10 saved audio signatures
🔔 Real-time monitoring with match indicators
📋 Detection event logging (max 100 events)
ESP-IDF C FreeRTOS ESP-DSP REST API HTML/CSS/JS